Track Your Website Performance
Automated daily Lighthouse audits for all your websites. Monitor Performance, Accessibility, Best Practices, and SEO scores in one beautiful dashboard.

Your Personal Leaderboard
See all your websites ranked by their total Lighthouse score. Track ranking changes, compare performance metrics, and identify which sites need attention at a glance.
- All 4 Lighthouse scores in one view
- Daily ranking movement indicators
- Shareable public links for clients
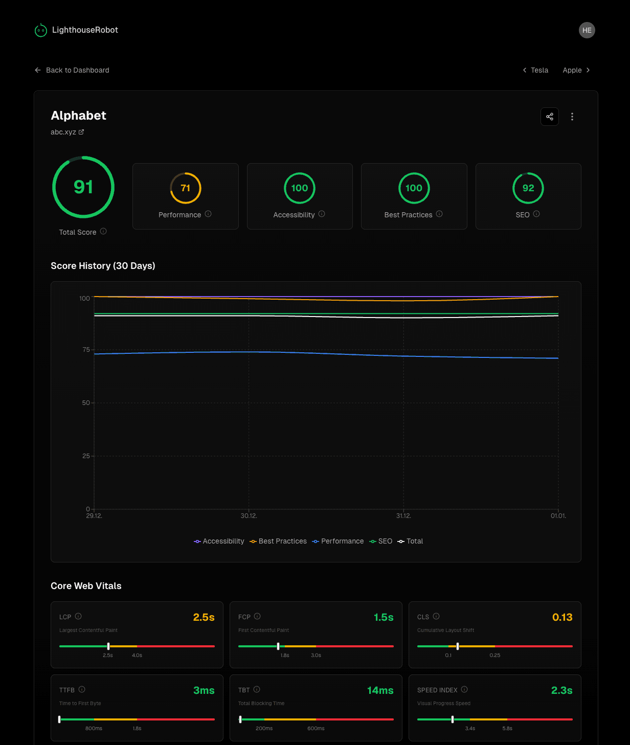
Detailed Performance Insights
Click on any site to see the full picture. Track score history over 30 days, monitor Core Web Vitals, and understand exactly how your website performs.
- 30-day score history chart
- Core Web Vitals breakdown
- Share individual site reports

Everything You Need
Simple, powerful tools to keep your websites fast and accessible.
Daily Automated Tests
Your sites are tested automatically every day. No manual work required – just add your URLs and we handle the rest.
Historical Tracking
See how your scores change over time. Identify trends and catch regressions before they impact your users.
Leaderboard Ranking
Rank all your sites by performance. Gamify your optimization efforts and celebrate your top performers.
All 4 Lighthouse Scores
Track Performance, Accessibility, Best Practices, and SEO – all in one place with detailed breakdowns.
Public Share Links
Share your leaderboards publicly with clients or on social media. Perfect for agencies and freelancers.
Free Forever
No credit card required. Start monitoring up to 10 websites completely free – no hidden costs or trial periods.
Start Monitoring Your Sites
Create your free dashboard and track performance in seconds.
Get Started — Free